Napěťový chránič

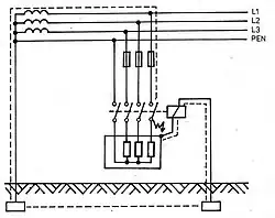
Napěťový chránič je elektrický přístroj, který vřazuje mezi zdroj a chráněný obvod vypínací zařízení ovládané elektromagnetem, který reaguje na maximální povolené dotykové napětí (zpravidla 50 V) na ochranném vodiči (PE). Napěťové chrániče byly dříve používány v elektroinstalacích, jejich konstrukce a podmínky pro správný chod se musely kontrolovat a dodržovat, proto byl nahrazen konstrukčně i provozně jednodušším proudovým chráničem.[1]
Funkce

Cívka elektromagnetu je jedním koncem připojena na chráněnou část (kostru spotřebiče), druhým je uzemněna. Jeho vinutí je konstruováno tak, aby elektromagnet reagoval na určité napětí. Vyskytne-li se na chráněné části proti zemi napětí dosahující této úrovně, chránič odpojí všechny pracovní vodiče od zdroje. K tomu, aby byla zajištěna správná funkce chrániče, musí být zajištěno několik zásadních podmínek:[1][2]
- chránič smí být provozován pouze v rozvodné soustavě se zemněným středovým uzlem (TN, TN-C)
- ochranný vodič zemnící a vodič chráničový musí být od sebe izolovány
- zemnící vodič mezi chráničem a uzemněním musí být izolován od všech chráněných částí
- uzemnění nesmí být ovlivněno jinou zemnící soustavou (bleskosvod)
- nutné použití samostatného zemniče, který musí být od jiných zemničů vzdálen minimálně 15 m
- kostra chráněného zařízení musí být izolována od země
- zemní odpor nesmí přesáhnout hodnotu 200 ohmů
Nevýhody použití
Vzhledem k tomu, že parametry zemnění (odpor zemniče) se odvíjejí ze vztahů Ohmova zákona podle hodnoty bezpečného dotykového napětí (podle prostředí i pouhých 24 V) a proudové hodnoty hlavního jističe (typicky 25–32 A v případě staršího typu pojistkového jištění 35 A), vypočítáme nejvyšší přípustnou hodnotu odporu zemniče: tedy pro zajištění bezpečného napětí 24 V při maximálním možném proudu 25 A by hodnota zemního odporu odpovídala 0,96 Ω, čehož lze v praxi dosáhnout jen obtížně.
Při použití napěťového chrániče v bytové rozvodné soustavě se nevyhneme možnosti dotyku nebezpečného napětí v koupelnách a kuchyních, kde část „chybového“ proudu může být svedena do země za pomoci rozvodu vody či plynu a nemusí se tak vůbec dostat na ochranný vodič. Při vodivém spojení ochranného vodiče (PE) s ochranným pospojováním (uzemněním) vany, vodivých konstrukčních prvků a vodovodního a plynového potrubí, dojde k degradaci hodnoty bezpečného napětí podle Kirchhoffova zákona z podílu odporu parazitního svodu a odporu zemnění ochranného vodiče až za hranice umožňující bezpečnou funkci.
Vzhledem k výše uvedeným důvodům se od použití tohoto typu samočinného odpojení od sítě upustilo a bylo nahrazeno daleko spolehlivějším proudovým chráničem.
Odkazy
Reference
- ↑ a b MORAVEC, Jan. Elektrické ochrany v soustavách nízkého napětí - 3. díl: Proudový chránič. oEnergetice.cz [online]. OM Solutions s.r.o., 2017-04-02 [cit. 2022-04-28]. Dostupné online.
- ↑ HARTMANN, Radovan. Ochrana chrániči [online]. Střední průmyslová škola a Vyšší odborná škola technická Brno, Sokolská 1, 2013 [cit. 2022-04-28]. Dostupné online.
Externí odkazy
- Napěťový chránič na webu revizního technika Aleše Tománka